Day 40 of #100daysofhomelab
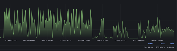
Day 40 of #100daysofhomelab and the internet is a little more stable… Still not 100%, but “stable”. Speed test results have dropped, as you can see in the graph below, but weirdly, ping times are a little better…

Download speeds. The swap over happened around the 8th Feb, 9th was pretty much a wash, 10th things got a bit better…

Upload Speeds. less spikey upload speeds, but also less upload speed…

ping times went from around 38-40ms to around 28-30ms…
I currently have Observium watching the traffic on the routers, and all logs are being written to an ELK stack. Not correctly (links below on how it *should* work, but I don’t have it fully working… yet) but they are being logged nonetheless.
- OpenVPN in LXC – Proxmox VE Need to install Zerotier on an LXC container on proxmox. This is how to get it working.
- Push logs and data into elasticsearch – Part 1 NGINX (archyslife.blogspot.com)
- Push logs and data into elasticsearch – Part 2 Mikrotik Logs (archyslife.blogspot.com)
- Push logs and data into elasticsearch – Part 3 enrich your data with GeoIP (archyslife.blogspot.com)
- How To Install Elasticsearch, Logstash, and Kibana (Elastic Stack) on Ubuntu 22.04 | DigitalOcean
---
This site is hosted on my own ASN on AS204994. More details about that over there. I also use Vultr for transit services and HostUs for LIR Services. Check them out. You can also check some of the gear I use on a daily basis over on kit.co/tiernano. Looking for a Backup Option? Check out Backblaze and get a month free.